Quản trị chi phí kinh doanh là một trong những yếu tố quan trọng nhất giúp doanh nghiệp duy trì sự ổn định và phát triển trong môi trường cạnh tranh khốc liệt. Việc kiểm soát chi phí hiệu quả không chỉ giúp tối đa hóa lợi nhuận mà còn giảm thiểu rủi ro tài chính và tăng trưởng bền vững. Tuy nhiên, nhiều doanh nghiệp vẫn gặp khó khăn trong việc triển khai các chiến lược quản lý chi phí phù hợp, đặc biệt là khi thiếu công cụ hỗ trợ.
Trong bài viết này, Bizzi sẽ cung cấp cho bạn hướng dẫn chi tiết về cách quản trị chi phí kinh doanh, từ việc phân tích các khoản chi phí đến việc áp dụng các công nghệ và phần mềm hiện đại. Hãy cùng khám phá cách mà các doanh nghiệp thành công quản lý chi phí một cách thông minh và hiệu quả.
1. Quản trị chi phí kinh doanh là gì? Định nghĩa và vai trò quan trọng
1.1 Định nghĩa
Quản trị chi phí kinh doanh là quá trình lập kế hoạch, tổ chức, chỉ đạo và kiểm soát các hoạt động liên quan đến chi phí trong doanh nghiệp. Mục tiêu của quản trị chi phí là tối thiểu hóa chi phí, tối đa hóa lợi nhuận và đảm bảo hiệu quả sử dụng nguồn lực.
1.2 Vai trò quan trọng
Việc quản trị chi phí hiệu quả giúp doanh nghiệp:
- Tối ưu hóa lợi nhuận và bảo vệ sức khỏe tài chính
- Kiểm soát và giảm thiểu các chi phí không cần thiết
- Tăng cường khả năng sinh lời và duy trì tình trạng tài chính ổn định.
2. Phân biệt chi phí (expense) và chi tiêu (expenditure) trong quản trị chi phí kinh doanh
Trong quản trị chi phí, việc phân biệt giữa “chi phí” (expense) và “chi tiêu” (expenditure) là cần thiết:
- Chi phí (Expense): Là các khoản chi được hạch toán thẳng vào các tài khoản loại 6 theo hệ thống tài khoản kế toán Việt Nam. Đây là các khoản chi phí được ghi nhận trong kỳ kế toán và ảnh hưởng trực tiếp đến lợi nhuận của doanh nghiệp.
- Chi tiêu (Expenditure): Là các khoản chi tiêu, có thể là các khoản chi của một người trong một tổ chức và có thể là một khoản chi mang tính cá nhân. Chi tiêu có thể không được hạch toán ngay vào chi phí trong kỳ mà được ghi nhận như tài sản hoặc chi phí trả trước.
Hiểu rõ sự khác biệt này giúp doanh nghiệp quản lý tài chính một cách chính xác và hiệu quả hơn.

3. Các loại chi phí kinh doanh phổ biến và cách phân loại trong quản trị
Trong quản trị chi phí kinh doanh, việc phân loại chi phí một cách khoa học và hợp lý sẽ giúp doanh nghiệp kiểm soát dòng tiền, tối ưu hóa hoạt động sản xuất – kinh doanh và ra quyết định hiệu quả hơn. Dưới đây là những cách phân loại chi phí phổ biến mà chủ doanh nghiệp cần nắm vững.
3.1. Phân loại chi phí theo tính chất biến đổi
Đây là cách phân loại giúp doanh nghiệp hiểu rõ mối quan hệ giữa chi phí và sản lượng sản xuất. Bao gồm:
- Chi phí cố định (Fixed Costs): Là những khoản chi không thay đổi dù sản lượng tăng hay giảm. Ví dụ: tiền thuê mặt bằng, lương quản lý, khấu hao tài sản cố định.
- Chi phí biến đổi (Variable Costs): Là các khoản chi tăng giảm tỷ lệ thuận với sản lượng. Ví dụ: chi phí nguyên vật liệu, chi phí nhân công trực tiếp trong quá trình sản xuất.
Việc hiểu rõ chi phí cố định và biến đổi sẽ giúp doanh nghiệp lập kế hoạch tài chính và phân tích điểm hòa vốn hiệu quả hơn.
3.2. Phân loại chi phí theo chức năng hoạt động
Cách phân loại này hỗ trợ nhà quản trị đánh giá chi phí theo từng bộ phận chức năng, từ đó tối ưu ngân sách vận hành.
- Chi phí sản xuất: Bao gồm chi phí nguyên vật liệu trực tiếp, chi phí nhân công trực tiếp, và chi phí sản xuất chung như điện, nước, khấu hao máy móc.
- Chi phí bán hàng và quản lý doanh nghiệp: Bao gồm các khoản như chi phí tiếp thị, chi phí vận chuyển, chi phí hành chính, chi phí nhân sự văn phòng.
Phân loại theo chức năng giúp chủ doanh nghiệp phân bổ ngân sách hợp lý giữa các bộ phận, tránh lãng phí nguồn lực.
3.3. Phân loại chi phí theo khả năng kiểm soát
Đây là cách phân loại quan trọng trong quản trị chi phí kinh doanh, giúp nhà quản lý đánh giá khả năng kiểm soát tài chính của từng bộ phận hoặc cấp quản lý.
- Chi phí kiểm soát được (Controllable Costs): Là những chi phí có thể điều chỉnh hoặc ra quyết định cắt giảm, ví dụ như chi phí hội họp, chi phí tiếp khách, chi phí đào tạo.
- Chi phí không kiểm soát được (Uncontrollable Costs): Là những chi phí phát sinh mà nhà quản lý không có quyền can thiệp, ví dụ: chi phí mua sắm nhà xưởng do trụ sở chính quyết định.
Nhận biết ranh giới giữa chi phí kiểm soát được và không kiểm soát được sẽ giúp nhà quản trị tập trung cải thiện hiệu quả ở những điểm có thể can thiệp.
4. Các phương pháp kiểm soát chi phí kinh doanh hiệu quả cho doanh nghiệp
Việc kiểm soát chi phí không chỉ đơn thuần là cắt giảm mà còn là tối ưu hóa mọi nguồn lực để gia tăng hiệu quả hoạt động. Dưới đây là một số phương pháp kiểm soát chi phí được nhiều doanh nghiệp áp dụng thành công.
4.1 Cải thiện chất lượng đầu ra – Giảm chi phí ẩn
Chi phí phát sinh do sản phẩm lỗi, dịch vụ không đạt kỳ vọng khách hàng hay quy trình làm việc kém hiệu quả thường không dễ nhận thấy ngay, nhưng lại ảnh hưởng lớn đến lợi nhuận. Việc nâng cao chất lượng đầu ra giúp doanh nghiệp:
- Giảm tỷ lệ hàng hỏng, hoàn trả
- Tối ưu chi phí bảo hành, chăm sóc khách hàng
- Tăng mức độ hài lòng và giữ chân khách hàng
4.2. Rà soát định kỳ và phân tích chi phí
Doanh nghiệp cần thường xuyên phân tích báo cáo chi phí theo từng phòng ban, dự án hoặc sản phẩm để phát hiện các khoản mục đang tiêu tốn ngân sách không cần thiết. Một số bước quan trọng bao gồm:
- Xây dựng hệ thống kế toán quản trị chi phí rõ ràng
- Thiết lập KPI chi phí cho từng bộ phận
- So sánh ngân sách kế hoạch và thực tế định kỳ
Bizzi hỗ trợ doanh nghiệp thiết lập hệ thống quản trị chi phí bài bản với các tính năng như thiết lập ngân sách theo từng danh mục, phòng ban, dự án; cảnh báo tự động khi chi tiêu vượt ngân sách; và công cụ phân tích dữ liệu kế toán theo thời gian thực. Bên cạnh đó, Bizzi còn cho phép cài đặt quy chế chi tiêu nội bộ linh hoạt và minh bạch, từ đó giúp doanh nghiệp dễ dàng theo dõi, kiểm soát và điều chỉnh chi phí theo KPI đã đặt ra, đảm bảo tối ưu ngân sách và nâng cao hiệu quả vận hành.

4.3. Tối ưu quy trình và nguồn lực
Một phương pháp quản trị chi phí kinh doanh hiệu quả là tái cấu trúc quy trình làm việc và phân bổ lại nguồn lực. Doanh nghiệp có thể cân nhắc:
- Sử dụng dịch vụ thuê ngoài (outsourcing) với các hoạt động không cốt lõi
- Tự động hóa các quy trình lặp lại (như kế toán, lập hóa đơn, thanh toán)
- Đào tạo nhân viên nâng cao kỹ năng đa nhiệm, giảm sự phụ thuộc vào một vị trí
Bizzi hỗ trợ doanh nghiệp tự động hóa toàn diện các quy trình kế toán lặp đi lặp lại, từ xử lý hóa đơn đầu vào bằng công nghệ OCR kết hợp AI, đến số hóa quy trình đề nghị thanh toán, phê duyệt chi phí. Hệ thống tự động kiểm tra tính hợp lệ của hóa đơn, đối chiếu thông tin và cập nhật dữ liệu tức thì vào phần mềm kế toán, giúp giảm đến 80% thời gian xử lý so với thủ công. Không chỉ nâng cao hiệu suất, giải pháp của Bizzi còn giúp doanh nghiệp giảm thiểu sai sót, cắt giảm chi phí vận hành và tối ưu nguồn lực hiệu quả.
5. Thách thức và cơ hội
Trong quá trình quản trị chi phí doanh nghiệp, các chủ doanh nghiệp sẽ có được những cơ hội cũng như những thách thức. Nắm được những điều này, chủ doanh nghiệp có thể quản lý doanh nghiệp hiệu quả hơn.
Thách thức trong quản trị chi phí kinh doanh
Quản trị chi phí kinh doanh là một nhiệm vụ đầy thử thách đối với bất kỳ chủ doanh nghiệp nào. Một số thách thức chính mà các doanh nghiệp thường gặp phải bao gồm:
- Khó khăn trong việc kiểm soát chi phí: Các chi phí trong doanh nghiệp có thể phát sinh không lường trước, đặc biệt trong các lĩnh vực như nguyên vật liệu, chi phí nhân công và chi phí quản lý. Việc kiểm soát và tối ưu hóa các khoản chi này đòi hỏi phải có một hệ thống theo dõi chi tiết và sự linh hoạt trong điều chỉnh.
- Biến động thị trường: Thị trường luôn có sự thay đổi về giá cả và nhu cầu tiêu dùng. Điều này có thể ảnh hưởng trực tiếp đến chi phí sản xuất, đặc biệt là đối với các ngành sản xuất và bán lẻ. Việc dự đoán và điều chỉnh chi phí trong môi trường biến động là một thách thức không nhỏ.
- Quản lý chi phí lâu dài: Đối với nhiều doanh nghiệp, việc quản lý chi phí trong ngắn hạn có thể đơn giản, nhưng duy trì sự hiệu quả chi phí trong dài hạn là một thách thức lớn. Sự thiếu hụt thông tin và công cụ quản lý có thể khiến doanh nghiệp gặp khó khăn trong việc lập kế hoạch tài chính chính xác.
Cơ hội trong quản trị chi phí kinh doanh
Tuy nhiên, cũng có không ít cơ hội cho doanh nghiệp khi thực hiện quản trị chi phí kinh doanh một cách hiệu quả:
- Tăng cường hiệu quả hoạt động: Việc tối ưu hóa chi phí giúp doanh nghiệp nâng cao hiệu quả hoạt động, đồng thời giảm thiểu các khoản chi không cần thiết. Điều này giúp cải thiện lợi nhuận và giảm bớt gánh nặng tài chính.
- Ứng dụng công nghệ vào quản lý chi phí: Sử dụng các công cụ và phần mềm quản lý chi phí tiên tiến sẽ giúp doanh nghiệp theo dõi chi tiêu một cách chính xác và hiệu quả hơn. Các công nghệ như ERP (Enterprise Resource Planning) và AI (trí tuệ nhân tạo) có thể tự động hóa quá trình phân tích chi phí và đưa ra các dự báo, giúp doanh nghiệp ra quyết định nhanh chóng và chính xác hơn.
- Khả năng tối ưu hóa quy trình sản xuất và vận hành: Doanh nghiệp có thể tối ưu hóa quy trình sản xuất và vận hành để giảm chi phí. Bằng cách cải thiện quy trình và tăng năng suất lao động, chi phí sản xuất có thể giảm đáng kể, tạo ra lợi thế cạnh tranh cho doanh nghiệp.
- Tăng khả năng cạnh tranh và phát triển bền vững: Quản lý chi phí hiệu quả không chỉ giúp giảm thiểu chi tiêu mà còn góp phần tạo dựng nền tảng tài chính vững chắc cho sự phát triển lâu dài. Khi doanh nghiệp có thể duy trì chi phí thấp nhưng chất lượng sản phẩm hoặc dịch vụ vẫn cao, doanh nghiệp sẽ có thể cạnh tranh mạnh mẽ và phát triển bền vững.

6. Tầm quan trọng của việc xây dựng ý thức tiết kiệm chi phí kinh doanh cho nhân viên
Trong quản trị chi phí kinh doanh, việc xây dựng ý thức tiết kiệm chi phí cho nhân viên đóng vai trò cần thiết, không chỉ giúp tối ưu hóa nguồn lực mà còn góp phần vào sự phát triển bền vững của doanh nghiệp.
- Gia tăng hiệu quả sử dụng nguồn lực: Nhân viên có ý thức tiết kiệm giúp giảm chi tiêu không cần thiết, tối ưu hóa tài nguyên và cải thiện lợi nhuận.
- Nâng cao tinh thần trách nhiệm và cam kết: Nhân viên nhận thức được tầm quan trọng của tiết kiệm chi phí, từ đó có trách nhiệm cao hơn và cam kết lâu dài với mục tiêu công ty.
- Xây dựng văn hóa doanh nghiệp tích cực: Văn hóa tiết kiệm chi phí sẽ giúp doanh nghiệp duy trì sự ổn định tài chính và nâng cao hiệu quả công việc.
- Tăng khả năng cạnh tranh trên thị trường: Tiết kiệm chi phí giúp doanh nghiệp duy trì chất lượng sản phẩm, đồng thời có thêm nguồn lực đầu tư vào các chiến lược tăng trưởng.
- Giảm thiểu lãng phí trong các hoạt động hàng ngày: Nhân viên ý thức tiết kiệm giúp giảm thiểu chi phí không cần thiết trong quy trình công việc, tạo môi trường làm việc hiệu quả.
7. Các phương pháp quản trị chi phí kinh doanh hiện đại trong kế toán
Với sự phát triển của khoa học quản trị và công nghệ, các doanh nghiệp hiện nay có nhiều lựa chọn hơn trong việc áp dụng phương pháp quản trị chi phí kinh doanh hiện đại. Dưới đây là một số phương pháp đang được nhiều doanh nghiệp thành công sử dụng:
7.1 Phương pháp chi phí theo hoạt động (ABC – Activity-Based Costing)
Thay vì phân bổ chi phí theo cách truyền thống, ABC giúp xác định chính xác chi phí của từng hoạt động cụ thể, từ đó gán chi phí đúng cho từng sản phẩm, dịch vụ. Phương pháp này giúp doanh nghiệp nhận diện các hoạt động không tạo ra giá trị để loại bỏ hoặc cải tiến.

7.2 Quản trị chi phí mục tiêu (Target Costing)
Được sử dụng rộng rãi trong các ngành sản xuất, phương pháp này bắt đầu từ mức giá mà thị trường chấp nhận, sau đó hoạch định chi phí mục tiêu để đảm bảo lợi nhuận. Điều này buộc doanh nghiệp phải thiết kế sản phẩm, quy trình sản xuất và vận hành sao cho tiết kiệm tối đa chi phí.

7.3 Phân tích điểm hòa vốn và lập ngân sách linh hoạt
Thông qua việc phân tích điểm hòa vốn và lập kế hoạch ngân sách linh hoạt theo từng kịch bản kinh doanh, doanh nghiệp có thể điều chỉnh hoạt động nhanh chóng trước các biến động thị trường, tránh lãng phí và đảm bảo dòng tiền ổn định.

7.4 Ứng dụng phần mềm kế toán và quản trị chi phí tự động
Việc sử dụng các nền tảng số như Bizzi giúp tự động hóa quy trình xử lý chứng từ, theo dõi chi phí theo thời gian thực, giảm thiểu sai sót và nâng cao khả năng phân tích chi phí chi tiết theo từng bộ phận, dự án, hay khách hàng.

8. Vai trò của quản trị chi phí kinh doanh trong việc ra quyết định quản lý
Trong môi trường kinh doanh đầy biến động ngày nay, quản trị chi phí kinh doanh không chỉ là công cụ giúp doanh nghiệp cắt giảm chi tiêu mà còn đóng vai trò chiến lược trong việc ra quyết định quản lý. Khi chi phí được kiểm soát hiệu quả, doanh nghiệp có thể xác định chính xác điểm hòa vốn, xây dựng kế hoạch giá bán hợp lý và tối ưu hóa lợi nhuận dài hạn.
Bằng cách phân tích các khoản chi theo từng hoạt động, bộ phận hoặc dự án, nhà quản lý có cơ sở để đánh giá hiệu suất vận hành, từ đó đưa ra các quyết định cải tiến quy trình, phân bổ nguồn lực hợp lý và đầu tư đúng trọng tâm. Việc quản trị chi phí hiệu quả cũng hỗ trợ doanh nghiệp phát hiện sớm các dấu hiệu lãng phí, thất thoát hay sai lệch trong vận hành – một yếu tố sống còn để nâng cao năng lực cạnh tranh.
Theo Thông tư 200/2014/TT-BTC, việc theo dõi chi phí sản xuất – kinh doanh được quy định rõ ràng qua các tài khoản kế toán, trong đó tài khoản 154 là trung tâm trong việc phản ánh chi phí sản xuất, gia công, dịch vụ. Tuy nhiên, không phải doanh nghiệp nào cũng có đủ nguồn lực để theo dõi sát sao và phân tích số liệu tài chính một cách hiệu quả.
9. Nền tảng Bizzi hỗ trợ “Quản trị chi phí kinh doanh” như thế nào?
Là nền tảng tiên phong trong lĩnh vực tự động hóa quy trình kế toán – tài chính tại Việt Nam, Bizzi không chỉ dừng lại ở việc số hóa hóa đơn mà còn cung cấp bộ giải pháp toàn diện hỗ trợ doanh nghiệp quản trị chi phí hiệu quả – từ thu thập, xử lý hóa đơn đầu vào, thiết lập ngân sách, cho tới phân tích, kiểm soát chi tiêu và quản lý công nợ.Những tính năng nổi bật của Bizzi trong quản trị chi phí:
- Tự động hóa xử lý hóa đơn & chứng từ: Bizzi ứng dụng công nghệ AI và OCR hiện đại để tự động trích xuất dữ liệu từ hóa đơn đầu vào. Việc này giúp giảm thiểu tối đa sai sót do thao tác thủ công, rút ngắn thời gian xử lý và nâng cao độ chính xác của dữ liệu kế toán.

- Phân loại chi phí thông minh: Hệ thống cho phép phân loại chi phí tự động theo các nhóm như chi phí sản xuất, chi phí bán hàng, chi phí quản lý doanh nghiệp, chi phí nhân sự… giúp nhà quản lý nắm bắt nhanh chóng bức tranh tổng thể về cơ cấu chi tiêu và hiệu quả hoạt động.

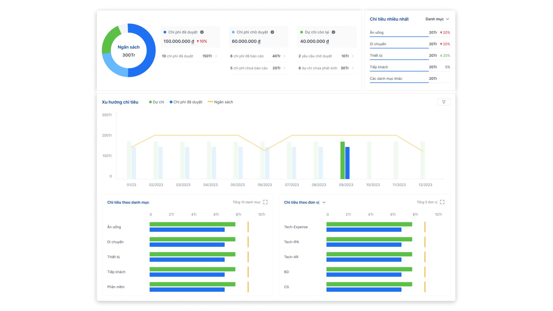
- Kiểm soát và phân tích chi tiêu theo thời gian thực: Từ dashboard trực quan, doanh nghiệp có thể theo dõi ngân sách, phát hiện chi tiêu vượt mức, và chủ động điều chỉnh kế hoạch tài chính.

- Quản lý ngân sách và chính sách chi tiêu rõ ràng: Bizzi cho phép thiết lập ngân sách theo từng bộ phận, dự án, và áp dụng quy chế chi tiêu nội bộ minh bạch, giúp kiểm soát dòng tiền chặt chẽ hơn.

- Quản lý & đối soát công nợ hiệu quả: Bizzi cung cấp công cụ theo dõi công nợ theo từng nhà cung cấp, nhắc nợ tự động, và cập nhật trạng thái thanh toán – giảm thiểu rủi ro quên/chi trễ, tăng uy tín tài chính.

- Báo cáo chi phí theo thời gian thực: Bizzi cung cấp báo cáo chi phí động, cập nhật theo thời gian thực, cho phép theo dõi tình hình chi tiêu hàng ngày và đối chiếu với kế hoạch ngân sách. Từ đó, doanh nghiệp có thể chủ động điều chỉnh kế hoạch chi tiêu, tối ưu dòng tiền và phản ứng linh hoạt trước biến động thị trường.

- Tích hợp dễ dàng với phần mềm kế toán hiện có: Bizzi tương thích với nhiều hệ thống kế toán phổ biến như MISA, SAP, Fast, giúp đồng bộ dữ liệu tự động và tạo nên một hệ sinh thái kế toán – tài chính khép kín, tối ưu hiệu quả quản lý và phân tích tài chính.

Với những tính năng này, Bizzi không chỉ là công cụ tự động hóa kế toán, mà là trợ thủ đắc lực giúp doanh nghiệp quản trị chi phí chủ động, tối ưu hóa dòng tiền và nâng cao năng lực cạnh tranh dài hạn.
Kết luận
Quản trị chi phí kinh doanh là một phần quan trọng giúp doanh nghiệp tối ưu nguồn lực, kiểm soát hiệu quả hoạt động và nâng cao lợi nhuận. Việc áp dụng các phương pháp quản trị chi phí hiện đại, cùng với sự hỗ trợ từ công nghệ, sẽ giúp doanh nghiệp ra quyết định nhanh chóng, chính xác và linh hoạt hơn trong bối cảnh cạnh tranh ngày càng khốc liệt.
Bizzi – nền tảng tự động hóa quy trình kế toán – có thể là trợ thủ đắc lực giúp doanh nghiệp bạn minh bạch hóa chi phí, tiết kiệm thời gian xử lý hóa đơn và nâng cao hiệu quả quản trị tài chính. Nếu bạn đang tìm kiếm giải pháp số hóa để kiểm soát chi phí tốt hơn, đừng ngần ngại liên hệ với Bizzi để được tư vấn giải pháp phù hợp với quy mô và mục tiêu phát triển của doanh nghiệp.
Đăng ký dùng thử miễn phí cùng Bizzi: https://bizzi.vn/dang-ky-dung-thu/